Deploy and Manage DataKit with Rancher to Quickly Build Kubernetes Observability¶
Introduction¶
As a company grows, the number of servers, Kubernetes environments, and microservice applications will increase. How to efficiently observe these resources while saving manpower and resource costs is a challenge faced by enterprises. By deploying Datakit from the Rancher application store with one click, Guance provides a large number of ready-to-use observability features for K8s clusters managed by Rancher.
This article uses a well-known service mesh microservice architecture example, Bookinfo, to explain in detail how to use Guance to enhance end-to-end observability of K8s, istio, continuous integration, and canary releases.
Guance is a leading company dedicated to observability in the cloud-native field. Using one platform and deploying the DataKit Agent can connect the metrics, traces, and logs of hosts and applications. Users can log into Guance to actively monitor their K8s runtime and microservice application health status in real time.
Case Assumptions¶
Assume that a company has several cloud servers, two Kubernetes clusters: one for production and one for testing. The test environment has one Master node and two Node nodes. Harbor and Gitlab are deployed on the cloud servers, and the Istio project bookinfo is deployed in the Kubernetes test environment.
Now, use Guance to perform observability on hosts, Kubernetes clusters, Gitlab CI, canary releases, RUM, APM, and Istio.
Prerequisites¶
- Install Kubernetes 1.18+.
- Install Rancher and have permissions to operate Kubernetes clusters.
- Install Gitlab.
- Install Helm 3.0+.
- Deploy Harbor or other image repositories.
Operation Steps¶
Warning
The following versions are used in this example: DataKit 1.4.0, Kubernetes 1.22.6, Rancher 2.6.3, Gitlab 14.9.4, Istio 1.13.2. Configuration differences may occur depending on the version.
Step 1: Install DataKit with Rancher¶
For easier management, install DataKit in the datakit namespace.
Log in to "Rancher" - "Cluster" - "Project/Namespace", and click "Create Namespace".
Enter the name as "datakit" and click "Create".

"Cluster" - "Application Market" - "Chart Repository", click "Create".
Enter the name as "datakit", URL as [https://pubrepo.guance.com/chartrepo/datakit](https://pubrepo.guance.com/chartrepo/datakit), and click "Create".

"Cluster" - "Application Market" - "Charts", select "datakit", and you'll see the chart labeled DataKit. Click inside.

Select the namespace as "datakit" and click "Next".

Log in to "Guance" and enter the "Manage" module. Find the token shown in the figure below, and click the "Copy Icon" next to it.

Switch to the Rancher interface:
- Replace the token in the figure with the token copied earlier.
- Under "Enable The Default Inputs," add "ebpf collector" by adding "
,ebpf" at the end (note that commas are used as separators). - Under "DataKit Global Tags," add "
,cluster_name_k8s=k8s-prod" at the end. (Here, k8s-prod is your cluster name, which you can define yourself to set global tags for collected metrics.)
Click "Kube-State-Metrics" and choose "Install".

Click "metrics-server" and choose "Install", then click the "Install" button.

Go to "Cluster" - "Application Market" - "Installed Apps" to check that DataKit has been successfully installed.

Go to "Cluster" - "Workloads" - "Pods", and you can see that there are 3 running Datakits, 1 kube-state-metrics, and 1 metrics-server in the datakit namespace.

Since the company has multiple clusters, you need to add the ENV_NAMESPACE environment variable. This variable distinguishes elections between different clusters, and the values for multiple clusters must not be the same.
Go to "Cluster" - "Workloads" - "DaemonSets", click the right side of the datakit row, and choose "Edit Configuration".

Input the variable name as ENV_NAMESPACE, value as guance-k8s, and click "Save".

Step 2: Enable Kubernetes Observability¶
2.1 ebpf Observability¶
- Enable Collector
The ebpf collector has already been enabled when deploying DataKit.
- ebpf View
Log in to "Guance" - "Infrastructure", and click "k8s-node1".
Click "Network" to view the ebpf monitoring view.
2.2 Container Observability¶
- Enable Collector
DataKit has default container collection enabled; here's an introduction to custom collector configuration.
Log in to "Rancher" - "Cluster" - "Storage" - "ConfigMaps", and click "Create".
Enter the namespace as "datakit", the name as "datakit-conf", the key as "container.conf", and input the following content for the value.
Note: In a production environment, it is recommended to set
container_include_log = []andcontainer_exclude_log = ["image:*"], then add annotations to Pods requiring log collection to collect specified container logs.
[inputs.container]
docker_endpoint = "unix:///var/run/docker.sock"
containerd_address = "/var/run/containerd/containerd.sock"
enable_container_metric = true
enable_k8s_metric = true
enable_pod_metric = true
## Containers logs to include and exclude, default collect all containers. Globs accepted.
container_include_log = []
container_exclude_log = ["image:pubrepo.guance.com/datakit/logfwd*", "image:pubrepo.guance.com/datakit/datakit*"]
exclude_pause_container = true
## Removes ANSI escape codes from text strings
logging_remove_ansi_escape_codes = false
kubernetes_url = "https://kubernetes.default:443"
## Authorization level:
## bearer_token - bearer_token_string - TLS
## Use bearer token for authorization. ('bearer_token' takes priority)
## linux at: /run/secrets/kubernetes.io/serviceaccount/token
## windows at: C:\var\run\secrets\kubernetes.io\serviceaccount\token
bearer_token = "/run/secrets/kubernetes.io/serviceaccount/token"
# bearer_token_string = "<your-token-string>"
[inputs.container.tags]
# some_tag = "some_value"
# more_tag = "some_other_value"
Fill in the content as shown in the figure below, and click "Create".
Go to "Cluster" - "Workloads" - "DaemonSets", find datakit, and click "Edit Configuration".
Click "Storage".
Click "Add Volume" - "Configuration Map".
Enter the volume name as "datakit-conf", select the configuration map as "datakit.conf", enter the subpath within the volume as "container.conf", and enter the container mount path as /usr/local/datakit/conf.d/container/container.conf, then click "Save".
- Container Monitoring View
Log in to "Guance" - "Infrastructure" - "Containers", input "host:k8s-node1", display the containers of the k8s-node1 node, and click "ingress".

Click "Metrics" to view the DataKit Container monitoring view.

2.3 Kubernetes Monitoring View¶
- Deploy Collector
The metric-server and Kube-State-Metrics have already been installed when installing DataKit.
- Deploy Kubernetes Monitoring View
Log in to "Guance", go to the "Scenarios" module, click "Create Dashboard", input "Kubernetes Monitoring", select "Kubernetes Monitoring View", and click "Confirm".

Click the newly created "Kubernetes Monitoring View" to check cluster information.

2.4 Kubernetes Overview with Kube State Metrics Monitoring View¶
- Enable Collector
Log in to "Rancher" - "Cluster" - "Storage" - "ConfigMaps", find datakit-conf, and click "Edit Configuration".

Click "Add", input the key as "kube-state-metrics.conf", and input the following content for the value, then click "Save".
[[inputs.prom]]
urls = ["http://datakit-kube-state-metrics.datakit.svc.cluster.local:8080/metrics","http://datakit-kube-state-metrics.datakit.svc.cluster.local:8081/metrics"]
source = "prom_state_metrics"
metric_types = ["counter", "gauge"]
interval = "60s"
tags_ignore = ["access_mode","branch","claim_namespace","cluster_ip","condition","configmap","container","container_id","container_runtime_version","created_by_kind","created_by_name","effect","endpoint","external_name","goversion","host_network","image","image_id","image_spec","ingress","ingressclass","internal_ip","job_name","kernel_version","key","kubelet_version","kubeproxy_version","lease","mutatingwebhookconfiguration","name","networkpolicy","node","node_name","os_image","owner_is_controller","owner_kind","owner_name","path","persistentvolume","persistentvolumeclaim","pod_cidr","pod_ip","poddisruptionbudget","port_name","port_number","port_protocol","priority_class","reason","resource","result","revision","role","secret","service","service_name","service_port","shard_ordinal","status","storageclass","system_uuid","type","uid","unit","version","volume","volumename"]
metric_name_filter = ["kube_pod_status_phase","kube_pod_container_status_restarts_total","kube_daemonset_status_desired_number_scheduled","kube_daemonset_status_number_ready","kube_deployment_spec_replicas","kube_deployment_status_replicas_available","kube_deployment_status_replicas_unavailable","kube_replicaset_status_ready_replicas","kube_replicaset_spec_replicas","kube_pod_container_status_running","kube_pod_container_status_waiting","kube_pod_container_status_terminated","kube_pod_container_status_ready"]
#measurement_prefix = ""
measurement_name = "prom_state_metrics"
#[[inputs.prom.measurements]]
# prefix = "cpu_"
# name = "cpu"
[inputs.prom.tags]
namespace = "$NAMESPACE"
pod_name = "$PODNAME"
Go to "Cluster" - "Workloads" - "DaemonSets", click the right side of the datakit row, and select "Edit Configuration".
Click "Storage", find the configuration mapping with the volume name "datakit-conf", click "Add", fill in the container mount path as "/usr/local/datakit/conf.d/prom/kube-state-metrics.conf", and input the subpath within the volume as "kube-state-metrics.conf", then click "Save".

- Kubernetes Overview with Kube State Metrics Monitoring View
Log in to "Guance", go to the "Scenarios" module, click "Create Dashboard", input "Kubernetes Overview", select "Kubernetes Overview with Kube State Metrics Monitoring View", and click "Confirm".
Click the newly created "Kubernetes Overview with KSM Monitoring View" to check cluster information.

2.5 Kubernetes Overview by Pods Monitoring View¶
Log in to "Guance", go to the "Scenarios" module, click "Create Dashboard", input "Kubernetes Overview by", select "Kubernetes Overview by Pods Monitoring View", and click "Confirm".

Click the newly created "Kubernetes Overview by Pods Monitoring View" to check cluster information.

2.6 Kubernetes Services Monitoring View¶
Log in to "Guance", go to the "Scenarios" module, click "Create Dashboard", input "Kubernetes Services", select "Kubernetes Services Monitoring View", and click "Confirm".

Click the newly created "Kubernetes Services Monitoring View" to check cluster information.

Step 3: Deploy Istio and Application¶
3.1 Deploy Istio¶
Log in to "Rancher" - "Application Market" - "Charts", and choose Istio for installation.

3.2 Enable Sidecar Injection¶
Create a prod namespace and enable automatic Sidecar injection in this space so that Pod ingress and egress traffic are handled by Sidecar.
Log in to "Rancher" - "Cluster" - "Projects/Namespace", and click "Create Namespace".
Input the name as "prod" and click "Create".

Click the "Command Line" icon at the top of Rancher, input "kubectl label namespace prod istio-injection=enabled", and press Enter.

3.3 Enable Istiod Collector¶
Log in to "Rancher" - "Cluster" - "Service Discovery" - "Service", check the Service name istiod, and the space is istio-system.

Log in to "Rancher" - "Cluster" - "Storage" - "ConfigMaps", find datakit-conf, and click "Edit Configuration".

Click "Add", input the key as "prom-istiod.conf", and input the following content for the value. Click "Save".
[[inputs.prom]]
url = "http://istiod.istio-system.svc.cluster.local:15014/metrics"
source = "prom-istiod"
metric_types = ["counter", "gauge"]
interval = "60s"
tags_ignore = ["cache","cluster_type","component","destination_app","destination_canonical_revision","destination_canonical_service","destination_cluster","destination_principal","group","grpc_code","grpc_method","grpc_service","grpc_type","reason","request_protocol","request_type","resource","responce_code_class","response_flags","source_app","source_canonical_revision","source_canonical-service","source_cluster","source_principal","source_version","wasm_filter"]
#measurement_prefix = ""
metric_name_filter = ["istio_requests_total","pilot_k8s_cfg_events","istio_build","process_virtual_memory_bytes","process_resident_memory_bytes","process_cpu_seconds_total","envoy_cluster_assignment_stale","go_goroutines","pilot_xds_pushes","pilot_proxy_convergence_time_bucket","citadel_server_root_cert_expiry_timestamp","pilot_conflict_inbound_listener","pilot_conflict_outbound_listener_http_over_current_tcp","pilot_conflict_outbound_listener_tcp_over_current_tcp","pilot_conflict_outbound_listener_tcp_over_current_http","pilot_virt_services","galley_validation_failed","pilot_services","envoy_cluster_upstream_cx_total","envoy_cluster_upstream_cx_connect_fail","envoy_cluster_upstream_cx_active","envoy_cluster_upstream_cx_rx_bytes_total","envoy_cluster_upstream_cx_tx_bytes_total","istio_request_duration_milliseconds_bucket","istio_request_duration_seconds_bucket","istio_request_bytes_bucket","istio_response_bytes_bucket"]
measurement_name = "istio_prom"
#[[inputs.prom.measurements]]
# prefix = "cpu_"
# name ="cpu"
[inputs.prom.tags]
app_id="istiod"
Go to "Cluster" - "Workloads" - "DaemonSets", click the right side of the datakit row, and select "Edit Configuration".
Click "Storage", find the configuration mapping with the volume name "datakit-conf", click "Add". Input the following content and click "Save":
- Container mount path fills
/usr/local/datakit/conf.d/prom/prom-istiod.conf - Subpath within the volume inputs
prom-istiod.conf
3.4 Enable ingressgateway and egressgateway Collectors¶
To collect ingressgateway and egressgateway using Service to access port 15020, you need to create ingressgateway and egressgateway Services.
Log in to "Rancher" - "Cluster", click the "Import YAML" icon at the top, input the following content, and click "Import" to complete the creation of the Service.
apiVersion: v1
kind: Service
metadata:
name: istio-ingressgateway-ext
namespace: istio-system
spec:
ports:
- name: http-monitoring
port: 15020
protocol: TCP
targetPort: 15020
selector:
app: istio-ingressgateway
istio: ingressgateway
type: ClusterIP
---
apiVersion: v1
kind: Service
metadata:
name: istio-egressgateway-ext
namespace: istio-system
spec:
ports:
- name: http-monitoring
port: 15020
protocol: TCP
targetPort: 15020
selector:
app: istio-egressgateway
istio: egressgateway
type: ClusterIP
Log in to "Rancher" - "Cluster" - "Storage" - "ConfigMaps", find datakit-conf, and click "Edit Configuration".
Click "Add", input the keys as "prom-ingressgateway.conf" and "prom-egressgateway.conf", and reference the following content. Click "Save".
#### ingressgateway
prom-ingressgateway.conf: |-
[[inputs.prom]]
url = "http://istio-ingressgateway-ext.istio-system.svc.cluster.local:15020/stats/prometheus"
source = "prom-ingressgateway"
metric_types = ["counter", "gauge"]
interval = "60s"
tags_ignore = ["cache","cluster_type","component","destination_app","destination_canonical_revision","destination_canonical_service","destination_cluster","destination_principal","group","grpc_code","grpc_method","grpc_service","grpc_type","reason","request_protocol","request_type","resource","responce_code_class","response_flags","source_app","source_canonical_revision","source_canonical-service","source_cluster","source_principal","source_version","wasm_filter"]
metric_name_filter = ["istio_requests_total","pilot_k8s_cfg_events","istio_build","process_virtual_memory_bytes","process_resident_memory_bytes","process_cpu_seconds_total","envoy_cluster_assignment_stale","go_goroutines","pilot_xds_pushes","pilot_proxy_convergence_time_bucket","citadel_server_root_cert_expiry_timestamp","pilot_conflict_inbound_listener","pilot_conflict_outbound_listener_http_over_current_tcp","pilot_conflict_outbound_listener_tcp_over_current_tcp","pilot_conflict_outbound_listener_tcp_over_current_http","pilot_virt_services","galley_validation_failed","pilot_services","envoy_cluster_upstream_cx_total","envoy_cluster_upstream_cx_connect_fail","envoy_cluster_upstream_cx_active","envoy_cluster_upstream_cx_rx_bytes_total","envoy_cluster_upstream_cx_tx_bytes_total","istio_request_duration_milliseconds_bucket","istio_request_duration_seconds_bucket","istio_request_bytes_bucket","istio_response_bytes_bucket"]
#measurement_prefix = ""
measurement_name = "istio_prom"
#[[inputs.prom.measurements]]
# prefix = "cpu_"
# name ="cpu"
#### egressgateway
prom-egressgateway.conf: |-
[[inputs.prom]]
url = "http://istio-egressgateway-ext.istio-system.svc.cluster.local:15020/stats/prometheus"
source = "prom-egressgateway"
metric_types = ["counter", "gauge"]
interval = "60s"
tags_ignore = ["cache","cluster_type","component","destination_app","destination_canonical_revision","destination_canonical_service","destination_cluster","destination_principal","group","grpc_code","grpc_method","grpc_service","grpc_type","reason","request_protocol","request_type","resource","responce_code_class","response_flags","source_app","source_canonical_revision","source_canonical-service","source_cluster","source_principal","source_version","wasm_filter"]
metric_name_filter = ["istio_requests_total","pilot_k8s_cfg_events","istio_build","process_virtual_memory_bytes","process_resident_memory_bytes","process_cpu_seconds_total","envoy_cluster_assignment_stale","go_goroutines","pilot_xds_pushes","pilot_proxy_convergence_time_bucket","citadel_server_root_cert_expiry_timestamp","pilot_conflict_inbound_listener","pilot_conflict_outbound_listener_http_over_current_tcp","pilot_conflict_outbound_listener_tcp_over_current_tcp","pilot_conflict_outbound_listener_tcp_over_current_http","pilot_virt_services","galley_validation_failed","pilot_services","envoy_cluster_upstream_cx_total","envoy_cluster_upstream_cx_connect_fail","envoy_cluster_upstream_cx_active","envoy_cluster_upstream_cx_rx_bytes_total","envoy_cluster_upstream_cx_tx_bytes_total","istio_request_duration_milliseconds_bucket","istio_request_duration_seconds_bucket","istio_request_bytes_bucket","istio_response_bytes_bucket"]
#measurement_prefix = ""
measurement_name = "istio_prom"
#[[inputs.prom.measurements]]
# prefix = "cpu_"
# name ="cpu"
Go to "Cluster" - "Workloads" - "DaemonSets", click the right side of the datakit row, and select "Edit Configuration".
Click "Storage", find the configuration mapping with the volume name "datakit-conf", add twice and save:
First click "Add", input the following content and click "Save":
- Container mount path fills
/usr/local/datakit/conf.d/prom/prom-ingressgateway.conf - Subpath within the volume inputs
prom-ingressgateway.conf
Second click "Add", input the following content and click "Save":
- Container mount path fills
/usr/local/datakit/conf.d/prom/prom-egressgateway.conf - Subpath within the volume inputs
prom-egressgateway.conf
3.5 Enable Zipkin Collector¶
Log in to "Rancher" - "Cluster" - "Storage" - "ConfigMaps", find datakit-conf, and click "Edit Configuration".

Click "Add", input the key as "zipkin.conf", and input the following content. Click "Save".
[[inputs.zipkin]]
pathV1 = "/api/v1/spans"
pathV2 = "/api/v2/spans"
customer_tags = ["project","version","env"]
Go to "Cluster" - "Workloads" - "DaemonSets", click the right side of the datakit row, and select "Edit Configuration". Click "Storage", find the configuration mapping with the volume name "datakit-conf", click "Add", input the following content and click "Save":
- Container mount path fills
/usr/local/datakit/conf.d/zipkin/zipkin.conf - Subpath within the volume inputs
zipkin.conf
3.6 Map DataKit Service¶
In the Kubernetes cluster, after deploying DataKit in DaemonSet mode, if there was previously an application pushing trace data to the zipkin service in the istio-system namespace on port 9411, i.e., the access address is zipkin.istio-system.svc.cluster.local:9411, then you need to use the ExternalName service type in Kubernetes.
First define a ClusterIP service type, convert port 9529 to 9411, and then use the ExternalName service to map the ClusterIP service to a DNS name. Through these two steps of conversion, the application can be connected to DataKit.
- Define Cluster IP Service
Log in to "Rancher" - "Cluster" - "Service Discovery" - "Service", click "Create" - Select "Cluster IP".

Input the namespace as "datakit", the name as "datakit-service-ext", the listening port as "9411", and the target port as "9529".

Click "Selector", input the key as "app", the value as "datakit", and click "Save".

- Define ExternalName Service
"Cluster" - "Service Discovery" - "Service", click "Create" - Select "External DNS Service Name".

Input the namespace as "istio-system", the name as "zipkin", and the DNS name as "datakit-service-ext.datakit.svc.cluster.local", then click "Create".

3.7 Create Gateway Resource¶
Log in to "Rancher" - "Cluster" - "Istio" - "Gateways", click the "Import YAML" icon at the top.

Input the namespace as "prod", and input the following content, then click "Import".
apiVersion: networking.istio.io/v1alpha3
kind: Gateway
metadata:
name: bookinfo-gateway
namespace: prod
spec:
selector:
istio: ingressgateway # use istio default controller
servers:
- port:
number: 80
name: http
protocol: HTTP
hosts:
- "*"
3.8 Create Virtual Service¶
Log in to "Rancher" - "Cluster" - "Istio" - "VirtualServices", click the "Import YAML" icon at the top.
Input the namespace as "prod", and input the following content, then click "Import".
apiVersion: networking.istio.io/v1alpha3
kind: VirtualService
metadata:
name: bookinfo
namespace: prod
spec:
hosts:
- "*"
gateways:
- bookinfo-gateway
http:
- match:
- uri:
exact: /productpage
- uri:
prefix: /static
- uri:
exact: /login
- uri:
exact: /logout
- uri:
prefix: /api/v1/products
route:
- destination:
host: productpage
port:
number: 9080
3.9 Create productpage, details, ratings¶
Annotations are added to Pods to collect Pod metrics, as shown below.
annotations:
datakit/prom.instances: |
[[inputs.prom]]
url = "http://$IP:15020/stats/prometheus"
source = "bookinfo-istio-product"
metric_types = ["counter", "gauge"]
interval = "60s"
tags_ignore = ["cache","cluster_type","component","destination_app","destination_canonical_revision","destination_canonical_service","destination_cluster","destination_principal","group","grpc_code","grpc_method","grpc_service","grpc_type","reason","request_protocol","request_type","resource","responce_code_class","response_flags","source_app","source_canonical_revision","source_canonical-service","source_cluster","source_principal","source_version","wasm_filter"]
metric_name_filter = ["istio_requests_total","pilot_k8s_cfg_events","istio_build","process_virtual_memory_bytes","process_resident_memory_bytes","process_cpu_seconds_total","envoy_cluster_assignment_stale","go_goroutines","pilot_xds_pushes","pilot_proxy_convergence_time_bucket","citadel_server_root_cert_expiry_timestamp","pilot_conflict_inbound_listener","pilot_conflict_outbound_listener_http_over_current_tcp","pilot_conflict_outbound_listener_tcp_over_current_tcp","pilot_conflict_outbound_listener_tcp_over_current_http","pilot_virt_services","galley_validation_failed","pilot_services","envoy_cluster_upstream_cx_total","envoy_cluster_upstream_cx_connect_fail","envoy_cluster_upstream_cx_active","envoy_cluster_upstream_cx_rx_bytes_total","envoy_cluster_upstream_cx_tx_bytes_total","istio_request_duration_milliseconds_bucket","istio_request_duration_seconds_bucket","istio_request_bytes_bucket","istio_response_bytes_bucket"]
#measurement_prefix = ""
measurement_name = "istio_prom"
#[[inputs.prom.measurements]]
# prefix = "cpu_"
# name = "cpu"
[inputs.prom.tags]
namespace = "$NAMESPACE"
proxy.istio.io/config: |
tracing:
zipkin:
address: zipkin.istio-system:9411
custom_tags:
project:
literal:
value: "productpage"
version:
literal:
value: "v1"
env:
literal:
value: "test"
Parameter Description
- url: Exporter address
- source: Collector name
- metric_types: Metric type filtering
- measurement_name: Name of the collected Measurement
- interval: Metric collection frequency, s seconds
- $IP: Wildcard for the Pod's internal IP
- $NAMESPACE: Namespace where the Pod resides
- tags_ignore: Ignored tags.
Below are the complete deployment files for productpage, details, and ratings.
Complete Deployment Files
##################################################################################################
# Details service
##################################################################################################
apiVersion: v1
kind: Service
metadata:
name: details
namespace: prod
labels:
app: details
service: details
spec:
ports:
- port: 9080
name: http
selector:
app: details
---
apiVersion: v1
kind: ServiceAccount
metadata:
name: bookinfo-details
namespace: prod
labels:
account: details
---
apiVersion: apps/v1
kind: Deployment
metadata:
name: details-v1
namespace: prod
labels:
app: details
version: v1
spec:
replicas: 1
selector:
matchLabels:
app: details
version: v1
template:
metadata:
labels:
app: details
version: v1
annotations:
datakit/prom.instances: |
[[inputs.prom]]
url = "http://$IP:15020/stats/prometheus"
source = "bookinfo-istio-details"
metric_types = ["counter", "gauge"]
interval = "60s"
tags_ignore = ["cache","cluster_type","component","destination_app","destination_canonical_revision","destination_canonical_service","destination_cluster","destination_principal","group","grpc_code","grpc_method","grpc_service","grpc_type","reason","request_protocol","request_type","resource","responce_code_class","response_flags","source_app","source_canonical_revision","source_canonical-service","source_cluster","source_principal","source_version","wasm_filter"]
metric_name_filter = ["istio_requests_total","pilot_k8s_cfg_events","istio_build","process_virtual_memory_bytes","process_resident_memory_bytes","process_cpu_seconds_total","envoy_cluster_assignment_stale","go_goroutines","pilot_xds_pushes","pilot_proxy_convergence_time_bucket","citadel_server_root_cert_expiry_timestamp","pilot_conflict_inbound_listener","pilot_conflict_outbound_listener_http_over_current_tcp","pilot_conflict_outbound_listener_tcp_over_current_tcp","pilot_conflict_outbound_listener_tcp_over_current_http","pilot_virt_services","galley_validation_failed","pilot_services","envoy_cluster_upstream_cx_total","envoy_cluster_upstream_cx_connect_fail","envoy_cluster_upstream_cx_active","envoy_cluster_upstream_cx_rx_bytes_total","envoy_cluster_upstream_cx_tx_bytes_total","istio_request_duration_milliseconds_bucket","istio_request_duration_seconds_bucket","istio_request_bytes_bucket","istio_response_bytes_bucket"]
#measurement_prefix = ""
measurement_name = "istio_prom"
#[[inputs.prom.measurements]]
# prefix = "cpu_"
# name = "cpu"
[inputs.prom.tags]
namespace = "$NAMESPACE"
proxy.istio.io/config: |
tracing:
zipkin:
address: zipkin.istio-system:9411
custom_tags:
project:
literal:
value: "details"
version:
literal:
value: "v1"
env:
literal:
value: "test"
spec:
serviceAccountName: bookinfo-details
containers:
- name: details
image: docker.io/istio/examples-bookinfo-details-v1:1.16.2
imagePullPolicy: IfNotPresent
ports:
- containerPort: 9080
securityContext:
runAsUser: 1000
---
##################################################################################################
# Ratings service
##################################################################################################
apiVersion: v1
kind: Service
metadata:
name: ratings
namespace: prod
labels:
app: ratings
service: ratings
spec:
ports:
- port: 9080
name: http
selector:
app: ratings
---
apiVersion: v1
kind: ServiceAccount
metadata:
name: bookinfo-ratings
namespace: prod
labels:
account: ratings
---
apiVersion: apps/v1
kind: Deployment
metadata:
name: ratings-v1
namespace: prod
labels```yaml
app: ratings
version: v1
spec:
replicas: 1
selector:
matchLabels:
app: ratings
version: v1
template:
metadata:
labels:
app: ratings
version: v1
annotations:
datakit/prom.instances: |
[[inputs.prom]]
url = "http://$IP:15020/stats/prometheus"
source = "bookinfo-istio-ratings"
metric_types = ["counter", "gauge"]
interval = "60s"
tags_ignore = ["cache","cluster_type","component","destination_app","destination_canonical_revision","destination_canonical_service","destination_cluster","destination_principal","group","grpc_code","grpc_method","grpc_service","grpc_type","reason","request_protocol","request_type","resource","responce_code_class","response_flags","source_app","source_canonical_revision","source_canonical-service","source_cluster","source_principal","source_version","wasm_filter"]
metric_name_filter = ["istio_requests_total","pilot_k8s_cfg_events","istio_build","process_virtual_memory_bytes","process_resident_memory_bytes","process_cpu_seconds_total","envoy_cluster_assignment_stale","go_goroutines","pilot_xds_pushes","pilot_proxy_convergence_time_bucket","citadel_server_root_cert_expiry_timestamp","pilot_conflict_inbound_listener","pilot_conflict_outbound_listener_http_over_current_tcp","pilot_conflict_outbound_listener_tcp_over_current_tcp","pilot_conflict_outbound_listener_tcp_over_current_http","pilot_virt_services","galley_validation_failed","pilot_services","envoy_cluster_upstream_cx_total","envoy_cluster_upstream_cx_connect_fail","envoy_cluster_upstream_cx_active","envoy_cluster_upstream_cx_rx_bytes_total","envoy_cluster_upstream_cx_tx_bytes_total","istio_request_duration_milliseconds_bucket","istio_request_duration_seconds_bucket","istio_request_bytes_bucket","istio_response_bytes_bucket"]
#measurement_prefix = ""
measurement_name = "istio_prom"
#[[inputs.prom.measurements]]
# prefix = "cpu_"
# name = "cpu"
[inputs.prom.tags]
namespace = "$NAMESPACE"
proxy.istio.io/config: |
tracing:
zipkin:
address: zipkin.istio-system:9411
custom_tags:
project:
literal:
value: "ratings"
version:
literal:
value: "v1"
env:
literal:
value: "test"
spec:
serviceAccountName: bookinfo-ratings
containers:
- name: ratings
image: docker.io/istio/examples-bookinfo-ratings-v1:1.16.2
imagePullPolicy: IfNotPresent
ports:
- containerPort: 9080
securityContext:
runAsUser: 1000
---
##################################################################################################
# Productpage services
##################################################################################################
apiVersion: v1
kind: Service
metadata:
name: productpage
namespace: prod
labels:
app: productpage
service: productpage
spec:
ports:
- port: 9080
name: http
selector:
app: productpage
---
apiVersion: v1
kind: ServiceAccount
metadata:
name: bookinfo-productpage
namespace: prod
labels:
account: productpage
---
apiVersion: apps/v1
kind: Deployment
metadata:
name: productpage-v1
namespace: prod
labels:
app: productpage
version: v1
spec:
replicas: 1
selector:
matchLabels:
app: productpage
version: v1
template:
metadata:
labels:
app: productpage
version: v1
annotations:
datakit/prom.instances: |
[[inputs.prom]]
url = "http://$IP:15020/stats/prometheus"
source = "bookinfo-istio-product"
metric_types = ["counter", "gauge"]
interval = "60s"
tags_ignore = ["cache","cluster_type","component","destination_app","destination_canonical_revision","destination_canonical_service","destination_cluster","destination_principal","group","grpc_code","grpc_method","grpc_service","grpc_type","reason","request_protocol","request_type","resource","responce_code_class","response_flags","source_app","source_canonical_revision","source_canonical-service","source_cluster","source_principal","source_version","wasm_filter"]
metric_name_filter = ["istio_requests_total","pilot_k8s_cfg_events","istio_build","process_virtual_memory_bytes","process_resident_memory_bytes","process_cpu_seconds_total","envoy_cluster_assignment_stale","go_goroutines","pilot_xds_pushes","pilot_proxy_convergence_time_bucket","citadel_server_root_cert_expiry_timestamp","pilot_conflict_inbound_listener","pilot_conflict_outbound_listener_http_over_current_tcp","pilot_conflict_outbound_listener_tcp_over_current_tcp","pilot_conflict_outbound_listener_tcp_over_current_http","pilot_virt_services","galley_validation_failed","pilot_services","envoy_cluster_upstream_cx_total","envoy_cluster_upstream_cx_connect_fail","envoy_cluster_upstream_cx_active","envoy_cluster_upstream_cx_rx_bytes_total","envoy_cluster_upstream_cx_tx_bytes_total","istio_request_duration_milliseconds_bucket","istio_request_duration_seconds_bucket","istio_request_bytes_bucket","istio_response_bytes_bucket"]
#measurement_prefix = ""
measurement_name = "istio_prom"
#[[inputs.prom.measurements]]
# prefix = "cpu_"
# name = "cpu"
[inputs.prom.tags]
namespace = "$NAMESPACE"
proxy.istio.io/config: |
tracing:
zipkin:
address: zipkin.istio-system:9411
custom_tags:
project:
literal:
value: "productpage"
version:
literal:
value: "v1"
env:
literal:
value: "test"
spec:
serviceAccountName: bookinfo-productpage
containers:
- name: productpage
image: docker.io/istio/examples-bookinfo-productpage-v1:1.16.2
imagePullPolicy: IfNotPresent
ports:
- containerPort: 9080
volumeMounts:
- name: tmp
mountPath: /tmp
securityContext:
runAsUser: 1000
volumes:
- name: tmp
emptyDir: {}
Click the "Import YAML" icon at the top. Input the namespace as "prod", input the content above, and click "Import".

3.10 Deploy Reviews Pipeline¶
Log in to Gitlab and create the bookinfo-views project.

Refer to the Gitlab Integration Document to connect Gitlab with DataKit; here we only configure Gitlab CI.
Log in to "Gitlab", go to "bookinfo-views" - "Settings" - "Webhooks", input the host IP and DataKit's 9529 port in the URL, followed by /v1/gitlab. As shown below:

Check Job events and Pipeline events, then click Add webhook.
Click Test on the right side of the newly created Webhook, select "Pipeline events", and an HTTP 200 status code indicates successful configuration.

Go to the "bookinfo-views" project, create a deployment.yaml and .gitlab-ci.yml file in the root directory. Annotations define project, env, and version labels for distinguishing different projects and versions.
Configuration Files
apiVersion: v1
kind: Service
metadata:
name: reviews
namespace: prod
labels:
app: reviews
service: reviews
spec:
ports:
- port: 9080
name: http
selector:
app: reviews
---
apiVersion: v1
kind: ServiceAccount
metadata:
name: bookinfo-reviews
namespace: prod
labels:
account: reviews
---
apiVersion: apps/v1
kind: Deployment
metadata:
name: reviews-__version__
namespace: prod
labels:
app: reviews
version: __version__
spec:
replicas: 1
selector:
matchLabels:
app: reviews
version: __version__
template:
metadata:
labels:
app: reviews
version: __version__
annotations:
datakit/prom.instances: |
[[inputs.prom]]
url = "http://$IP:15020/stats/prometheus"
source = "bookinfo-istio-review"
metric_types = ["counter", "gauge"]
interval = "60s"
tags_ignore = ["cache","cluster_type","component","destination_app","destination_canonical_revision","destination_canonical_service","destination_cluster","destination_principal","group","grpc_code","grpc_method","grpc_service","grpc_type","reason","request_protocol","request_type","resource","responce_code_class","response_flags","source_app","source_canonical_revision","source_canonical-service","source_cluster","source_principal","source_version","wasm_filter"]
metric_name_filter = ["istio_requests_total","pilot_k8s_cfg_events","istio_build","process_virtual_memory_bytes","process_resident_memory_bytes","process_cpu_seconds_total","envoy_cluster_assignment_stale","go_goroutines","pilot_xds_pushes","pilot_proxy_convergence_time_bucket","citadel_server_root_cert_expiry_timestamp","pilot_conflict_inbound_listener","pilot_conflict_outbound_listener_http_over_current_tcp","pilot_conflict_outbound_listener_tcp_over_current_tcp","pilot_conflict_outbound_listener_tcp_over_current_http","pilot_virt_services","galley_validation_failed","pilot_services","envoy_cluster_upstream_cx_total","envoy_cluster_upstream_cx_connect_fail","envoy_cluster_upstream_cx_active","envoy_cluster_upstream_cx_rx_bytes_total","envoy_cluster_upstream_cx_tx_bytes_total","istio_request_duration_milliseconds_bucket","istio_request_duration_seconds_bucket","istio_request_bytes_bucket","istio_response_bytes_bucket"]
#measurement_prefix = ""
measurement_name = "istio_prom"
#[[inputs.prom.measurements]]
# prefix = "cpu_"
# name = "cpu"
[inputs.prom.tags]
namespace = "$NAMESPACE"
proxy.istio.io/config: |
tracing:
zipkin:
address: zipkin.istio-system:9411
custom_tags:
project:
literal:
value: "reviews"
version:
literal:
value: __version__
env:
literal:
value: "test"
spec:
serviceAccountName: bookinfo-reviews
containers:
- name: reviews
image: docker.io/istio/examples-bookinfo-reviews-__version__:1.16.2
imagePullPolicy: IfNotPresent
env:
- name: LOG_DIR
value: "/tmp/logs"
ports:
- containerPort: 9080
volumeMounts:
- name: tmp
mountPath: /tmp
- name: wlp-output
mountPath: /opt/ibm/wlp/output
securityContext:
runAsUser: 1000
volumes:
- name: wlp-output
emptyDir: {}
- name: tmp
emptyDir: {}
variables:
APP_VERSION: "v1"
stages:
- deploy
deploy_k8s:
image: bitnami/kubectl:1.22.7
stage: deploy
tags:
- kubernetes-runner
script:
- echo "Executing deployment"
- ls
- sed -i "s#__version__#${APP_VERSION}#g" deployment.yaml
- cat deployment.yaml
- kubectl apply -f deployment.yaml
after_script:
- sleep 10
- kubectl get pod -n prod
Modify the value of `APP_VERSION` in the `.gitlab-ci.yml` file to "v1", commit once, modify it to "v2", and commit again.
3.11 Access productpage¶
Click the "Command Line" icon at the top of Rancher, input "kubectl get svc -n istio-system" and press Enter.

In the figure above, you can see the port is 31409, so the access path for productpage based on the server IP is http://8.136.193.105:31409/productpage.

Step 4 Istio Observability¶
In the steps above, metrics collection has been done for Istiod and the bookinfo application. Guance provides four monitoring views by default to observe the operation of Istio.
4.1 Istio Workload Monitoring View¶
Log in to "Guance", go to the "Scenarios" module, click "Create Dashboard", input "Istio", select "Istio Workload Monitoring View", and click "Confirm". Then click the newly created "Istio Workload Monitoring View" to observe.

4.2 Istio Control Plane Monitoring View¶
Log in to "Guance", go to the "Scenarios" module, click "Create Dashboard", input "Istio", select "Istio Control Plane Monitoring View", and click "Confirm". Then click the newly created "Istio Control Plane Monitoring View" to observe.

4.3 Istio Service Monitoring View¶
Log in to "Guance", go to the "Scenarios" module, click "Create Dashboard", input "Istio", select "Istio Service Monitoring View", and click "Confirm". Then click the newly created "Istio Service Monitoring View" to observe.

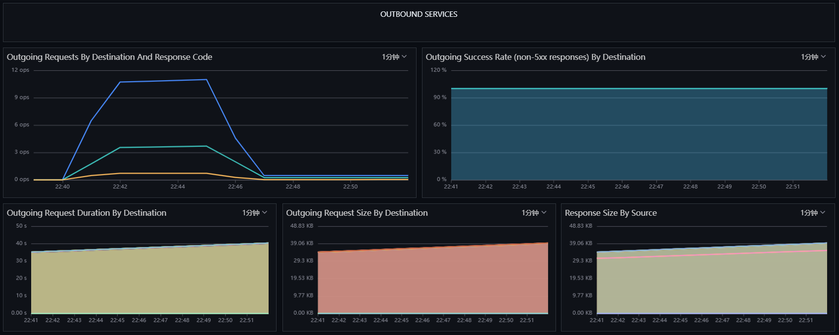
4.4 Istio Mesh Monitoring View¶
Log in to "Guance", go to the "Scenarios" module, click "Create Dashboard", input "Istio", select "Istio Mesh Monitoring View", and click "Confirm". Then click the newly created "Istio Mesh Monitoring View" to observe.

Step 5 RUM Observability¶
5.1 Create User Access Monitoring¶
Log in to "Guance", go to "User Access Monitoring", create a new application devops-bookinfo, and copy the JS below.

5.2 Build productpage Image¶
Download istio-1.13.2-linux-amd64.tar.gz, extract the file. The JS mentioned above needs to be placed where all interfaces of the productpage project can access it. In this project, the JS is copied into the istio-1.13.2\samples\bookinfo\src\productpage\templates\productpage.html file, where datakitOrigin is the address of DataKit.

Parameter Description
- datakitOrigin: Data transmission address, which is the domain name or IP of DataKit, mandatory.
- env: Application environment, mandatory.
- version: Application version, mandatory.
- trackInteractions: Whether to enable user behavior statistics, such as button clicks, form submissions, etc., mandatory.
- traceType: Trace type, default is ddtrace, optional.
- allowedTracingOrigins: To achieve APM and RUM trace integration, fill in the domain name or IP of the backend service, optional.
Build the image and upload it to the image repository.
cd istio-1.13.2\samples\bookinfo\src\productpage
docker build -t 172.16.0.238/df-demo/product-page:v1 .
docker push 172.16.0.238/df-demo/product-page:v1
5.3 Replace productpage Image¶
Go to "Cluster" - "Workloads" -> "Deployments", find "productpage-v1" and click "Edit Configuration".
Replace the image image: docker.io/istio/examples-bookinfo-productpage-v1:1.16.2 with the following imageimage: 172.16.0.238/df-demo/product-page:v1, then click "Save".

5.4 User Access Monitoring¶
Log in to "Guance", go to "User Access Monitoring", find the devops-bookinfo application, click to enter, and view UV, PV, session count, accessed pages, etc.

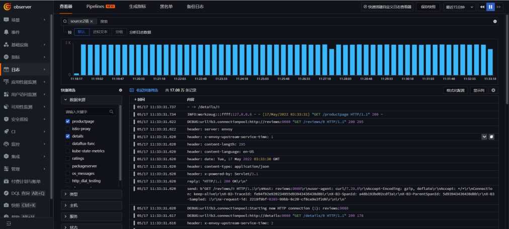
Step 6 Log Observability¶
Based on the configuration during DataKit deployment, logs output to /dev/stdout are collected by default. Log in to "Guance", go to "Logs" to view log information. Additionally, Guance also provides联动 functionality between RUM, APM, and logs. Please refer to the official documentation for corresponding configurations.

Step 7 Gitlab CI Observability¶
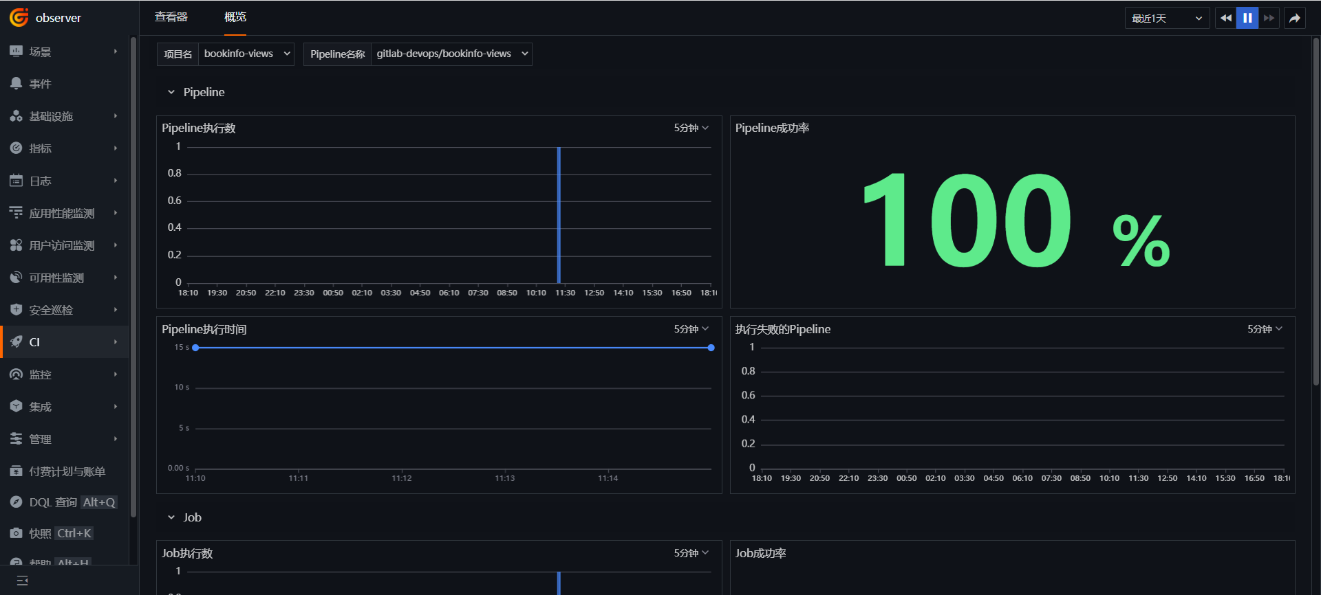
Log in to "Guance", go to "CI", click "Overview", select the bookinfo-views project, and view the execution status of Pipelines and Jobs.

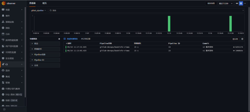
Go to "CI", click "Explorer", and select gitlab_pipeline.

Go to "CI", click "Explorer", and select gitlab_job.

Step 8 Canary Release Observability¶
The procedure is to first create DestinationRule and VirtualService, directing traffic only to the reviews-v1 version, publish reviews-v2, divert 10% of the traffic to reviews-v2, verify through Guance, then fully switch the traffic to reviews-v2, and decommission reviews-v1.
8.1 Create DestinationRule¶
Log in to "Rancher" - "Cluster" - "Istio" - "DestinationRule", click "Create".
Input the namespace as "prod", name as "reviews", Input a host as "reviews", add "Subset v1" and "Subset v2", detailed information as shown in the figure below, finally click "Create".

8.2 Create VirtualService¶
Log in to "Rancher" - "Cluster" - "Istio" - "VirtualServices", click the "Import YAML" icon at the top, input the following content, then click "Import".
apiVersion: networking.istio.io/v1alpha3
kind: VirtualService
metadata:
name: reviews
namespace: prod
spec:
hosts:
- reviews
http:
- route:
- destination:
host: reviews
subset: v1
8.3 Publish reviews-v2 Version¶
Log in to "gitlab", find the bookinfo-views project, modify the APP_VERSION value in the .gitlab-ci.yml file to v2, and commit the code.

Log in to "Guance", go to "CI" -> "Explorer", and you can see that the v2 version has been published.
8.4 Switch Traffic to reviews-v2 Version¶
"Rancher" - "Cluster" - "Istio" - "VirtualServices", click "Edit YAML" next to reviews.

Add weights of 90 for v1 and 10 for v2, and finally click "Save".
8.5 Observe reviews-v2 Operation¶
Log in to "Guance", go to the "Application Performance Monitoring" module, and click the icon at the top right corner.

Turn on "Distinguish Environment and Version", and check the service call topology diagram for bookinfo.

Hover over reviews-v2, and you can see that v2 connects to ratings, while reviews-v1 does not call ratings.

Click "Trace", select the "reviews.prod" service, and enter a trace with "v2" version.

View the service call relationship.

You can also see the service call situation in the Istio Mesh Monitoring View, with v1 and v2 version traffic roughly 9:1.

8.6 Complete the Release¶
Through operations in Guance, this release meets expectations. "Rancher" - "Cluster" - "Istio" - "VirtualServices", click "Edit YAML" next to reviews, set the weight for "v2" to 100 and remove "v1", then click "Save".

Go to "Cluster" - "Workloads" -> "Deployments", find "reviews-v1" and click "Delete".





































